Tera Total Management
서버와 GPU 성능을 모니터링하고 관리하는 통합 도구
서버 등록 자동화
Discovery 기능으로 서버를 자동 검색하고 등록
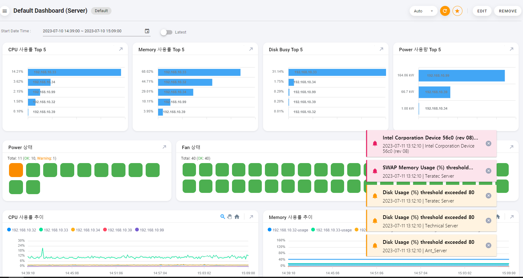
대시보드 관리
서버와 GPU 지표를 구성하고 대시보드를 관리 할 수 있음
지표 & 로그 분석
메트릭과 이벤트 로그를 저장하여 문제를 쉽게 파악
사후 분석
다양한 지표를 시간별로 확인하고 문제 요소를 식별하여 디바이스 상태를 정확하게 파악
device Monitoring Management
서버와 GPU 성능을 모니터링하고 관리하는 통합 도구로, IP대역 자동 등록, 개인화 대시보드, 메트릭과 로그 분석, 시계열 자료 분석 기능을 제공합니다.
간편한 서버 관리, 효율적인 성과 분석
Server와 GPU 성능을 시각적으로 분석하여 문제 발생 구간을 즉시 식별하고 빠르게 대응할 수 있습니다.

1st Approach We Follow
Flexible 대시보드 및 개인화
사용자는 개인이 확인하고자 하는 서버와 GPU의 주요 지표를 구성하여 저장하고 관리할 수 있으며, 다른 사용자와 함께 생성한 대시보드를 쉽게 공유하고 재사용할 수 있는 기능도 제공합니다.


2nd Approach We Follow
Server 모니터링
모니터링할 서버를 Discovery 기능을 통해 IP 대역에서 자동으로 검색하고 등록하며, 등록된 서버의 모니터링 지표를 실시간 및 기간별로 조회할 수 있는 기능과 실행 중인 프로세스에 대한 모니터링 기능을 제공합니다.
3rd Approach We Follow
GPU 모니터링
Intel GPU에 대한 모니터링 및 설정 기능을 제공하며, NVIDIA GPU의 주요 지표를 모니터링하는 기능도 지원합니다.


4rd Approach We Follow
이상 탐지 Alarm / Event
임계치 관리에서 설정한 모니터링 대상 서버의 주요 지표가 지정된 구간을 초과할 경우, 실시간으로 알람을 제공하며, 해당 내용을 관리자의 이메일로 발송합니다. 또한, Linux SysLog에서 발생한 이벤트 로그를 체계적으로 저장하여 한눈에 확인할 수 있는 기능도 제공합니다.
System Requirement
TTM 모니터링을 하기 위해서는 필수적으로 Manager Server가 필요합니다. 아래 표는 Manager Server에 대한 H/W, S/W Requirement 입니다.
|
Hardware Requirement (Data 저장 일수 – 15 day 기준) |
CPU 8 Core 이상 |
Memory 16 GB 이상 |
Disk 64 GB 이상 |
|
|
Software Requirement |
종류 | Type | 내용 | |
|
TTM |
OS | Linux | Ubuntu 20.04 이상 | Rocky Linux 8 이상 |
| Windows | Windows Server 이상 | |||
| BMC 모듈 | Redfish | BMC 모듈 탑제 | ||
|
Agent |
OS | Linux | Ubuntu 20.04 이상 | Rocky Linux 8 이상 |
| Windows | Windows Server 2016 이상 | |||
| GPU | Intel | xpumanager | ||
| Nvidia | dcgm-exporter | |||

