Thumb Grid Management
Slurm 환경으로 구축된 HPC Cluster 를 좀더 쉽고 편리하게 TGM 과 사용하고 관리할 수 있습니다.
계정 관리
안전하고 효율적인 사용자 계정 관리
Raw Data 관리
계산에 필요한 Raw Data 관리
Workload 할당
손쉬운 계산 Workload 할당
Job 관리
작업(Job) 관리 및 통계 Data 제공
HPC Cluster Management
Slurm 기반 HPC Cluster의 계정 및 파일 관리, 웹 콘솔, 작업 생성 및 통계 확인, 리소스 모니터링, 전자구조 계산을 위한 연구 지원까지 한곳에서 손쉽게 제공합니다.
간편하게 관리,강력한 성과.
컴퓨팅 자원 관리, 작업 스케줄링, 데이터 모니터링을 한 곳에서 손쉽게 수행하여 연구 및 비즈니스 성과를 극대화하세요.


1st Approach We Follow
파일관리
Linux 사용자 계정의 파일관리 기능을 제공 합니다. 로그인한 사용자의 폴더를 트리 구조로 시각화하고, 이를 관리할 수 있는 메뉴를 제공합니다.
2nd Approach We Follow
계정 관리
Linux 계정을 관리하는 기능을 제공하며, 계정의 유효 기간, 암호 만료일 설정, 계정 잠금 기능 등 다양한 계정 관리 옵션을 지원합니다. 계정의 홈 디렉토리, 파일 권한, 사용 가능한 디스크 용량 및 SLURM 사용 시 작업에 필요한 자원을 설정하여 작업자의 작업 환경을 구성합니다.


3rd Approach We Follow
Web 콘솔
웹 콘솔을 통해 서버 터미널 기능을 제공하며, 사용자가 필요할 경우 CLI 명령어를 직접 입력하여 작업을 수행할 수 있습니다.
4rd Approach We Follow
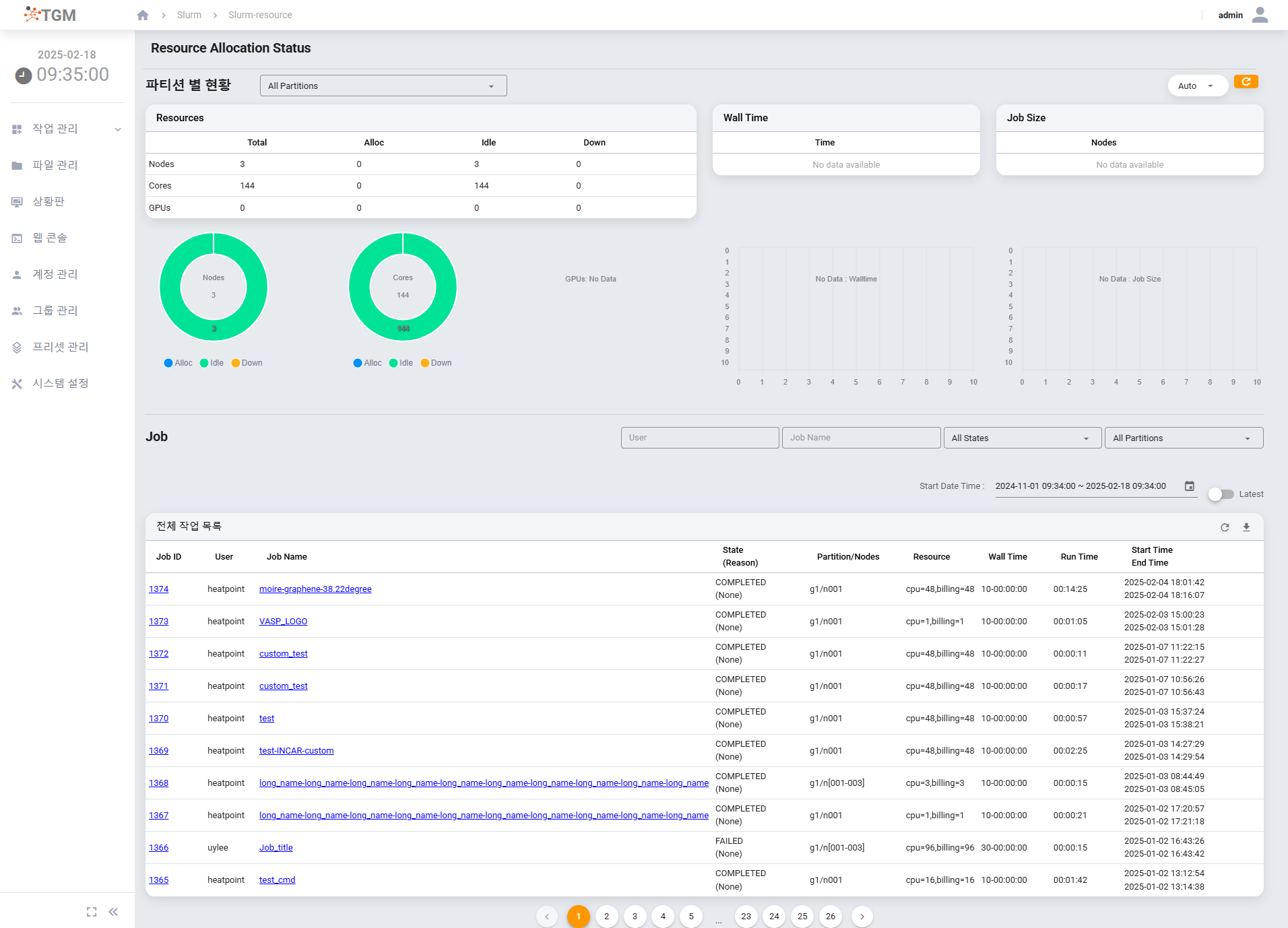
작업 관리
일반 사용자에게 자신에게 할당된 SLURM 작업 리소스 내에서 필요한 작업을 생성하고 중단할 수 있는 기능을 제공하며, 관리자는 전체 작업의 진행 현황과 통계를 확인할 수 있습니다. 또한, 일일 수행된 작업에 대한 통계를 보고서 형태로 출력할 수 있는 기능도 포함되어 있습니다. 추가로, 마스터 서버에 접속한 사용자 로그인 정보를 제공하여 관리자가 접속 로그를 확인할 수 있는 기능도 제공합니다.


5rd Approach We Follow
상황판
전체 HPC 클러스터의 계산 노드, 클러스터, 파티션별 리소스 사용량 및 노드의 인벤토리, CPU 온도 등의 정보를 대시보드 형태로 모니터링하여 클러스터를 효과적으로 관리할 수 있게 합니다. 사용자 관점에 따라 클러스터 및 파티션별로 노드를 그룹화하여 효율적인 모니터링을 지원하며, 노드 정보를 주기적으로 업데이트하고 시각화된 차트 및 데이터를 제공하여 노드 상태를 직관적으로 파악할 수 있습니다.
6rd Approach We Follow
보고서
일일 단위로 수행된 작업에 대한 통계 내용을 보고서로 출력 하여 보고 할 수 있는 보고서 기능을 제공 합니다. 일일 통계 정보를 시각화된 차트와 데이터로 제공하여 직관적으로 파악하고 분석할 수 있습니다.


7rd Approach We Follow
TGM-DFT
전자구조 계산을 위한 시뮬레이터 VASP와 연계하여 물리 및 화학 분야 연구자들이 편리하게 연구를 진행할 수 있도록 지원합니다. VASP 계산을 위한 전처리 기능을 제공하여 연구자들이 시뮬레이션을 원활하게 준비할 수 있으며, Atomic 3D Viewer를 통해 전자구조를 시각화하여 복잡한 데이터를 직관적으로 이해할 수 있습니다. 또한, 시뮬레이션 결과로 에너지, 밀도 상태(Dos), 밴드 구조 등의 지표를 후처리 지원을 통해 제공합니다. 앞으로 GAUSSIAN 시뮬레이터도 추가될 예정이며, 이를 통해 연구자들에게 더욱 다양한 도구를 제공할 계획입니다.
System Requirement
TGM 서비스를 위해서는 필수적으로 Manager Server가 필요합니다. 아래 표는 Manager Server에 대한 H/W, S/W Requirement 입니다.
| Hardware Requirement | CPU 2 Core 이상 | Memory 4 GB 이상 | Disk 1 GB 이상 | BMC모듈 Onboard 탑재 | ||
| Software Requirement | 종류 | Type | 내용 | |||
| 
 | OS | Linux | RedGat 8 계열 | Fedora 36 이상 | CentOS 8 | Rocky 8 이상 | 
| Job Scheduler | Slurm | 22.05.0 이상 | ||||
| Simulator | VASP | 6.2.0 이상(고객 구매) | ||||

